Bitcoin price tumbles to $9,700 as $57 million BTC longs liquidated on BitMEX
- Bitcoin dives under $10,000 and tests support at $9,700.
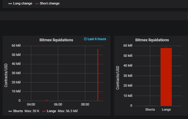
- Bitcoin longs liquidations on BitMEX exchange hit $56 million.

Bitcoin price is nursing wounds of up to 2.41% on the day following the drop under $10,000. The price dived to $9,744 (intraday low) before adjusting to $9,912 (market value).
Bitcoin has had a yielding weekend session where it climbed above $10,000. The price extended the action closer to $10,200. However, the bulls could not continue with the upside.
The struggle to stay above $10,000 has been apparent in both the Asian and European hours. On other the hand, pullbacks could be necessary to create demand in the coming sessions.
Another scenario is that investors are quick to take profits as the rise to $11,000 and $12,000 remains in doubt. Besides, there has been a colossal $56 million Bitcoin longs liquidation on BitMEX.
Author

John Isige
FXStreet
John Isige is a seasoned cryptocurrency journalist and markets analyst committed to delivering high-quality, actionable insights tailored to traders, investors, and crypto enthusiasts. He enjoys deep dives into emerging Web3 tren





