New BTC price targets emerge as Bitcoin sizes up Wall Street open

Bitcoin (BTC) continues to linger just below $43,000 on Feb. 7 as markets gear up for what promises to be a lively week.
Another step up overnight took BTC/USD briefly over $43,000 before consolidating with $42,000 as support, data from Cointelegraph Markets Pro and TradingView shows.
Fresh losses remain firmly on the table
For market pundits, the question now is which support levels can sustain on longer timeframes, which would be ideal as a foundation for further upside, and what bulls expect as new resistance.
For popular trader and analyst Rekt Capital, the 50-week exponential moving average (EMA) is now an important zone to crack, this originally collapsing over Christmas.
“BTC is just below the blue 50-week EMA, a key Bull Market moving average,” he summarized Monday.
“The EMA represents a price point of ~$44000 and may figure as a resistance. However, turning it back into support would restore macro bullish bias for Bitcoin.”
Highlighting a range stretching back through 2021, Rekt Capital nonetheless acknowledged that a rejection at current levels opens up the possibility of a significant retracement to its lows at $30,000.
BTC/USD annotated chart. Source: Rekt Capital/Twitter
“Not only has BTC formed a January 2022 Higher Low relative to July 2022... But February is already forming a Higher Low relative to January 2022 Promising signs thus far,” he added in one of multiple further Twitter posts.
Previously, fellow trader Pentoshi cited the 2022 yearly opening price near $46,000 as a potential resistance headache should upside continue.
To the downside, meanwhile, trader Anbessa called $38,900 and $37,800 as targets.
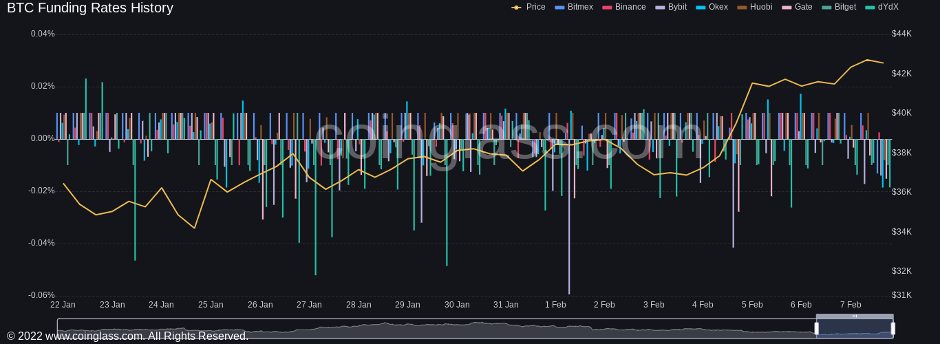
Funding rates begin to react to gains
Turning to the odds of a continuation, Filbfilb, co-founder of trading suite Decentrader, noted that negative funding rates showed that the majority still favored further losses.
Any squeeze to the upside would thus increase short liquidations, shaking out bearish positions and ideally freeing up the market in the process.
Funding rates on major derivatives exchanges remain broadly negative, but sentiment is showing itself in an increasing upward trend.
BTC funding rates chart. Source: Coinglass
Author

Cointelegraph Team
Cointelegraph
We are privileged enough to work with the best and brightest in Bitcoin.






